ABCDullahh

Initializing

0%loading
ABCDullahh.

Faizal Lutfi

If the right tool exists, build with it.
If it doesn't — understand the problem, then build the tool.

Download CV

About

AI Software Engineer with 4+ years of professional experience — spanning construction data analytics to full-stack AI systems. My career path is unconventional but deliberate: every role sharpened a different edge, and the main focus has always been IT and AI.

I work end-to-end — from problem definition to deployment — building reliable solutions across LLM orchestration, applied ML, and backend systems that drive measurable business outcomes.

Currently at a Mitsubishi Group IT consulting company, shipping enterprise AI tools — RAG pipelines, automated transcription systems, and AI-powered training platforms. Previously designed highlight detection AI at a gaming media-tech startup.

Technology evolves in real time — AI alone has reshaped the landscape in just three years.
Stay current, adapt fast, or get left behind.

0+

Years Experience

0+

Projects Shipped

Experience

AI Software Engineer

NOW

PT Berlian Sistem Informasi

Jun 2025 — Present

Building AI-driven enterprise solutions at a Mitsubishi Corporation Group IT consulting company. Working on LLM + RAG systems, internal tooling, and production-grade AI pipelines for business automation.

k6
▸Built an LLM + RAG solution to analyze a large legacy VB.NET codebase and generate feature-specific business flow + code flow documentation with Mermaid visualizations
▸Developed EIRA — a multi-LLM enterprise AI platform (Gemini + OpenAI + Azure AI Foundry) with custom feature modules, RAG-powered knowledge retrieval, and role-based access, serving 1,000+ employees weekly
▸Implemented an automated Minutes of Meeting pipeline: Whisper transcription → LLM processing → standardized MoM output, handling audio uploads up to 200MB
▸Built AI Trainer — an AI-driven sales training platform with Azure AI Foundry customer simulation + ElevenLabs voice synthesis + automated LLM evaluation, designed for 100 concurrent trainees at Mitsubishi-scale
▸Conducted production-grade testing (smoke, load, concurrent) using k6 to validate performance and scalability under realistic traffic

AI Software Engineer

NOW

PT Berlian Sistem Informasi

Jun 2025 — Present

Building AI-driven enterprise solutions at a Mitsubishi Corporation Group IT consulting company. Working on LLM + RAG systems, internal tooling, and production-grade AI pipelines for business automation.

k6
▸Built an LLM + RAG solution to analyze a large legacy VB.NET codebase and generate feature-specific business flow + code flow documentation with Mermaid visualizations
▸Developed EIRA — a multi-LLM enterprise AI platform (Gemini + OpenAI + Azure AI Foundry) with custom feature modules, RAG-powered knowledge retrieval, and role-based access, serving 1,000+ employees weekly
▸Implemented an automated Minutes of Meeting pipeline: Whisper transcription → LLM processing → standardized MoM output, handling audio uploads up to 200MB
▸Built AI Trainer — an AI-driven sales training platform with Azure AI Foundry customer simulation + ElevenLabs voice synthesis + automated LLM evaluation, designed for 100 concurrent trainees at Mitsubishi-scale
▸Conducted production-grade testing (smoke, load, concurrent) using k6 to validate performance and scalability under realistic traffic

AI & Data Optimization

Eklipse.gg

Feb 2025 — Apr 2025

Designed AI architecture for automated highlight detection in gaming video content at an AI video editing media tech company. Focused on training workflows, data pipelines, and LLM-assisted video analysis.

▸Designed highlight detection architecture to capture relevant in-game events, translating gameplay signals into stream/video highlights aligned with creator expectations
▸Defined end-to-end training/data workflow: event definitions → labeling strategy → model iteration loop → evaluation criteria for highlight-worthiness
▸Built an LLM-assisted video analysis + dataset extraction pipeline to identify editing styles/patterns and generate structured datasets
▸Collaborated with product/ops to continuously refine capture strategy per game through iterative feedback loops

AI & Data Optimization

Eklipse.gg

Feb 2025 — Apr 2025

Designed AI architecture for automated highlight detection in gaming video content at an AI video editing media tech company. Focused on training workflows, data pipelines, and LLM-assisted video analysis.

▸Designed highlight detection architecture to capture relevant in-game events, translating gameplay signals into stream/video highlights aligned with creator expectations
▸Defined end-to-end training/data workflow: event definitions → labeling strategy → model iteration loop → evaluation criteria for highlight-worthiness
▸Built an LLM-assisted video analysis + dataset extraction pipeline to identify editing styles/patterns and generate structured datasets
▸Collaborated with product/ops to continuously refine capture strategy per game through iterative feedback loops

Data Analyst & Python Developer

Berkah Prima Perkasa

Feb 2024 — Feb 2025

Performed data analysis and built Python tooling for a construction materials supplier. Focused on inventory optimization, logistics analysis, and data-driven decision making across cross-functional teams.

Matplotlib
▸Performed comprehensive analyses of sand stock and logistics, ensuring optimal inventory levels and on-time deliveries for major construction partners
▸Developed a Python-based application for data sorting, storage, and exporting (CSV, JSON, SQLite formats)
▸Identified operational inefficiencies through data insights, leading to cost reductions and enhanced supply chain performance
▸Collaborated with procurement, logistics, and finance teams to align data insights with business objectives
▸Utilized Python libraries for data processing and visualization, providing stakeholders with clear, actionable reports

Data Analyst & Python Developer

Berkah Prima Perkasa

Feb 2024 — Feb 2025

Performed data analysis and built Python tooling for a construction materials supplier. Focused on inventory optimization, logistics analysis, and data-driven decision making across cross-functional teams.

Matplotlib
▸Performed comprehensive analyses of sand stock and logistics, ensuring optimal inventory levels and on-time deliveries for major construction partners
▸Developed a Python-based application for data sorting, storage, and exporting (CSV, JSON, SQLite formats)
▸Identified operational inefficiencies through data insights, leading to cost reductions and enhanced supply chain performance
▸Collaborated with procurement, logistics, and finance teams to align data insights with business objectives
▸Utilized Python libraries for data processing and visualization, providing stakeholders with clear, actionable reports

Web Developer & Front-end

Tegar Ponsel

Jan 2023 — May 2023

Designed and developed a responsive e-commerce interface for a mobile phone sales and distribution company. Focused on front-end development and API integration.

HTMLCSS
▸Designed and developed a responsive, user-friendly e-commerce interface, significantly improving user experience
▸Built front-end using HTML, CSS, and JavaScript with optimized designs across multiple devices
▸Conducted API testing to ensure seamless integration with backend systems, improving application performance and reliability

Web Developer & Front-end

Tegar Ponsel

Jan 2023 — May 2023

Designed and developed a responsive e-commerce interface for a mobile phone sales and distribution company. Focused on front-end development and API integration.

HTMLCSS
▸Designed and developed a responsive, user-friendly e-commerce interface, significantly improving user experience
▸Built front-end using HTML, CSS, and JavaScript with optimized designs across multiple devices
▸Conducted API testing to ensure seamless integration with backend systems, improving application performance and reliability

Systems I've Built

Production enterprise systems handling real users at scale — designed, built, and deployed by me.

EIRA

PRODUCTION

Enterprise Intelligent Response Assistant

INTERNAL · CONFIDENTIAL

Problem

Engineers and business staff across a Mitsubishi Group IT company had no centralized AI tool — relying on fragmented generic chatbots with no access to internal documentation, code context, or company-specific workflows. Knowledge was siloed and repeated questions wasted hours daily.

Approach

Designed and built a multi-LLM enterprise assistant with 7+ custom feature modules: intelligent code analysis, automated document generation, workflow automation, MoM transcription, RAG-powered Q&A, data visualization, and report generation. Powered by Gemini, OpenAI, and Azure AI Foundry with dynamic model routing. Secured via multitenant MSAL authentication with Azure AD Entra enterprise application — enabling SSO across Mitsubishi Group subsidiaries with role-based access per tenant.

Impact

Adopted by 1,000+ employees weekly across engineering, HR, and business divisions. Sub-2-second streaming responses. Unified 7+ fragmented tools into one platform. Multitenant SSO across subsidiaries via Azure AD Entra. Custom features tailored per department — code review for engineers, document drafting for business, meeting notes for managers.

Python
LangChain
Gemini
OpenAI API
Azure AI Foundry
FastAPI
Docker
Kubernetes
PostgreSQL

1000+

users/week

Multi

LLM routing

7+

custom features

System Architecture

requestSSOtenantroutecontextprocessedSSEEmployeeMSAL / EntraFeature RouterRAG + KBMulti-LLM7+ ModulesStream Response

MoM PIPELINE

PRODUCTION

Automated Minutes of Meeting

INTERNAL · CONFIDENTIAL

Problem

Recording and transcribing lengthy meetings (1-3+ hours) was a manual, error-prone process. Most STT APIs like Whisper enforce a strict 20-25MB upload limit — simply splitting audio at arbitrary points causes hallucination, cut-off sentences, and lost context. Additionally, raw WAV files from recorders are massive and need format conversion before processing.

Approach

Engineered an intelligent audio preprocessing pipeline: WAV/MP3/M4A files are first normalized via FFmpeg, then the waveform is analyzed to detect silence segments — the quietest points between speakers or natural pauses. Audio is split precisely at these silence boundaries, ensuring each chunk contains complete sentences. A pooling queue system manages concurrent transcription requests, preventing API rate limits and handling 1,000+ simultaneous uploads. Each chunk is transcribed via Whisper, then an LLM assembles the full transcript into a standardized MoM format.

Impact

Handles audio uploads up to 200MB+ (including raw WAV) seamlessly — 10x the API limit. Pooling system supports 1,000+ concurrent meeting transcriptions with queue-based load balancing. Clean, structured MoM documents generated in minutes. Integrated directly into EIRA as a custom feature module.

Python
OpenAI API
Azure AI Foundry
Pydub
FFmpeg
FastAPI
Docker
Kubernetes

200MB+

audio support

1000+

concurrent

10x

API limit bypass

System Architecture

waveformsilence ptsenqueuedequeuetranscriptstructuredWAV/Audio InSilence DetectSmart SplitPool QueueWhisper STTLLM AssemblerMoM Output

AI TRAINER

PRODUCTION

Sales Training Intelligence

INTERNAL · CONFIDENTIAL

Problem

Onboarding and upskilling sales teams across Mitsubishi's nationwide distribution network was inconsistent, expensive, and unscalable — manual roleplay sessions delivered limited feedback with no objective measurement, making it impossible to track improvement or standardize training quality.

Approach

Architected an AI-driven training platform where Azure AI Foundry LLM agents simulate realistic customer personas with ElevenLabs voice synthesis for natural conversation. Each session is recorded, transcribed, and automatically evaluated by an LLM scoring engine that generates structured coaching feedback with actionable improvement points.

Impact

100 concurrent trainees supported simultaneously in real-time sessions. AI-based scoring replaces subjective human evaluation — consistent, objective, and instant. Designed for national rollout across all Mitsubishi sales divisions with multi-scenario support for different product lines.

Python
LangChain
Azure AI Foundry
ElevenLabs
FastAPI
Docker
Kubernetes
PostgreSQL

100

concurrent

Voice

AI synthesis

National

scale rollout

System Architecture

conversationvoicetranscriptanalyzemetricsfeedbackSales TraineeAI CustomerElevenLabs TTSSession LogLLM EvaluatorScore CardCoaching Report

Projects

13 projects — hover to explore

See all projects →
AI Pipeline — 7-step vendor discovery with scored results and analytics
01

Procurely

AI Procurement Finder

AI-powered vendor discovery platform with a 7-step automated pipeline transforming procurement requirements into scored vendor shortlists with traceable citations.

FastAPIReactPostgreSQL
DemoGitHub
AI Search — Curated anime results with ratings and genre matching
05

AInime

AI Anime Discovery

Conversational anime discovery platform with AI natural language search, tier list creator, seasonal calendar, and personal watch statistics.

ReactTypeScriptExpress
DemoGitHub
FastSAM Detection Analysis
09

Crosshair Analyzer

Valorant CV

Comparative benchmark of YOLO, FastSAM, and RTDETR for real-time player detection in Valorant — proving segmentation models achieve pixel-level accuracy at 60 FPS.

PythonYOLOFastSAM
GitHub
Game Overlay & Optimizer — Black bar settings, shortcuts, and performance controls
13

Blackbar Overlay

Game Optimizer

Game overlay tool that simulates 4:3 aspect ratio on widescreen displays with customizable black bars, performance optimization, and hotkey controls.

PythonPygameTkinter
GitHub
AI Pipeline — 7-step vendor discovery with scored results and analytics
01

Procurely

AI Procurement Finder

AI-powered vendor discovery platform with a 7-step automated pipeline transforming procurement requirements into scored vendor shortlists with traceable citations.

FastAPIReactPostgreSQL
DemoGitHub
AI Search — Curated anime results with ratings and genre matching
05

AInime

AI Anime Discovery

Conversational anime discovery platform with AI natural language search, tier list creator, seasonal calendar, and personal watch statistics.

ReactTypeScriptExpress
DemoGitHub
FastSAM Detection Analysis
09

Crosshair Analyzer

Valorant CV

Comparative benchmark of YOLO, FastSAM, and RTDETR for real-time player detection in Valorant — proving segmentation models achieve pixel-level accuracy at 60 FPS.

PythonYOLOFastSAM
GitHub
Game Overlay & Optimizer — Black bar settings, shortcuts, and performance controls
13

Blackbar Overlay

Game Optimizer

Game overlay tool that simulates 4:3 aspect ratio on widescreen displays with customizable black bars, performance optimization, and hotkey controls.

PythonPygameTkinter
GitHub
AI Pipeline — 7-step vendor discovery with scored results and analytics
01

Procurely

AI Procurement Finder

AI-powered vendor discovery platform with a 7-step automated pipeline transforming procurement requirements into scored vendor shortlists with traceable citations.

FastAPIReactPostgreSQL
DemoGitHub
AI Search — Curated anime results with ratings and genre matching
05

AInime

AI Anime Discovery

Conversational anime discovery platform with AI natural language search, tier list creator, seasonal calendar, and personal watch statistics.

ReactTypeScriptExpress
DemoGitHub
FastSAM Detection Analysis
09

Crosshair Analyzer

Valorant CV

Comparative benchmark of YOLO, FastSAM, and RTDETR for real-time player detection in Valorant — proving segmentation models achieve pixel-level accuracy at 60 FPS.

PythonYOLOFastSAM
GitHub
Game Overlay & Optimizer — Black bar settings, shortcuts, and performance controls
13

Blackbar Overlay

Game Optimizer

Game overlay tool that simulates 4:3 aspect ratio on widescreen displays with customizable black bars, performance optimization, and hotkey controls.

PythonPygameTkinter
GitHub
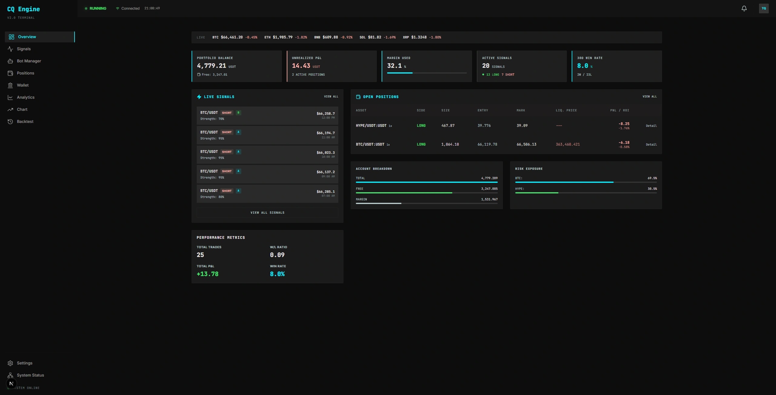
Trading Dashboard — Live signals, positions, and market metrics
02

CryptoQuant

Quantitative Trading Platform

Production-ready algorithmic trading platform for Binance USDM Futures with 6 quantitative strategies, ML signal grading (XGBoost + GRU ensemble), and 1,261 unit tests.

PythonFastAPINext.js
DemoGitHub
AI Semantic Search — Verse results with Arabic text and tafsir
06

QuranVerif

AI Quran Search

AI-powered Quran verse search with RAG pipeline, citation verification to prevent hallucination, multi-source tafsir, and dual Simple/Academic mode.

Next.jsFastAPIPostgreSQL
DemoGitHub
Employee Directory — Workforce management with search and filters
10

HRIS Pro

Enterprise HR System

Enterprise-grade HR management system for Indonesian businesses with 7-role RBAC, Indonesian tax compliance (PPh21, BPJS), and 40+ permissions.

Next.jsReactTypeScript
GitHub
Trading Dashboard — Live signals, positions, and market metrics
02

CryptoQuant

Quantitative Trading Platform

Production-ready algorithmic trading platform for Binance USDM Futures with 6 quantitative strategies, ML signal grading (XGBoost + GRU ensemble), and 1,261 unit tests.

PythonFastAPINext.js
DemoGitHub
AI Semantic Search — Verse results with Arabic text and tafsir
06

QuranVerif

AI Quran Search

AI-powered Quran verse search with RAG pipeline, citation verification to prevent hallucination, multi-source tafsir, and dual Simple/Academic mode.

Next.jsFastAPIPostgreSQL
DemoGitHub
Employee Directory — Workforce management with search and filters
10

HRIS Pro

Enterprise HR System

Enterprise-grade HR management system for Indonesian businesses with 7-role RBAC, Indonesian tax compliance (PPh21, BPJS), and 40+ permissions.

Next.jsReactTypeScript
GitHub
Trading Dashboard — Live signals, positions, and market metrics
02

CryptoQuant

Quantitative Trading Platform

Production-ready algorithmic trading platform for Binance USDM Futures with 6 quantitative strategies, ML signal grading (XGBoost + GRU ensemble), and 1,261 unit tests.

PythonFastAPINext.js
DemoGitHub
AI Semantic Search — Verse results with Arabic text and tafsir
06

QuranVerif

AI Quran Search

AI-powered Quran verse search with RAG pipeline, citation verification to prevent hallucination, multi-source tafsir, and dual Simple/Academic mode.

Next.jsFastAPIPostgreSQL
DemoGitHub
Employee Directory — Workforce management with search and filters
10

HRIS Pro

Enterprise HR System

Enterprise-grade HR management system for Indonesian businesses with 7-role RBAC, Indonesian tax compliance (PPh21, BPJS), and 40+ permissions.

Next.jsReactTypeScript
GitHub
Campaign Detail — Donation progress, donor list, and expense tracking
03

GotongLedger

Web3 Donation Platform

Full-stack Web3 donation platform with three-layer trust architecture: Ethereum smart contracts, IPFS document storage, and PostgreSQL metadata.

SolidityNext.jsHardhat
DemoGitHub
AI Search Results — RAG analysis with source citations
07

EpsteinRAG

RAG Search Engine

Full-stack RAG search engine enabling natural language querying across 44,886+ declassified government documents with AI-generated answers and source citations.

FastAPINext.jsPostgreSQL
GitHub
The New Standard for Enterprise Software
11

ABCDullahh Labs

IT Solutions

Professional IT consulting and development services platform offering enterprise software solutions, AI/LLM integration, and full-stack web & app development.

Next.jsTypeScriptTailwind
DemoGitHub
Campaign Detail — Donation progress, donor list, and expense tracking
03

GotongLedger

Web3 Donation Platform

Full-stack Web3 donation platform with three-layer trust architecture: Ethereum smart contracts, IPFS document storage, and PostgreSQL metadata.

SolidityNext.jsHardhat
DemoGitHub
AI Search Results — RAG analysis with source citations
07

EpsteinRAG

RAG Search Engine

Full-stack RAG search engine enabling natural language querying across 44,886+ declassified government documents with AI-generated answers and source citations.

FastAPINext.jsPostgreSQL
GitHub
The New Standard for Enterprise Software
11

ABCDullahh Labs

IT Solutions

Professional IT consulting and development services platform offering enterprise software solutions, AI/LLM integration, and full-stack web & app development.

Next.jsTypeScriptTailwind
DemoGitHub
Campaign Detail — Donation progress, donor list, and expense tracking
03

GotongLedger

Web3 Donation Platform

Full-stack Web3 donation platform with three-layer trust architecture: Ethereum smart contracts, IPFS document storage, and PostgreSQL metadata.

SolidityNext.jsHardhat
DemoGitHub
AI Search Results — RAG analysis with source citations
07

EpsteinRAG

RAG Search Engine

Full-stack RAG search engine enabling natural language querying across 44,886+ declassified government documents with AI-generated answers and source citations.

FastAPINext.jsPostgreSQL
GitHub
The New Standard for Enterprise Software
11

ABCDullahh Labs

IT Solutions

Professional IT consulting and development services platform offering enterprise software solutions, AI/LLM integration, and full-stack web & app development.

Next.jsTypeScriptTailwind
DemoGitHub
AI Background Removal — Before/after split view with precision engine
04

Backgrone

AI Background Removal

Free, privacy-first AI background removal that runs 100% in the browser via WebAssembly. No uploads, no cloud, no signup.

Next.jsTypeScriptONNX Runtime
DemoGitHub
Sculpting Light & Form — Editorial hero with typography
08

ASIH Salon

Digital Atelier

Luxury hair salon website with ultra-aesthetic animations, parallax scroll, editorial carousel, and real-time reservation system.

ReactViteTypeScript
DemoGitHub
HSV Color Picker — Real-time mask visualization with color preview and zoom
12

HSV Color Picker

CV Color Tool

Interactive HSV color picker with real-time mask visualization, auto-tune via KMeans clustering, 8× zoom preview, and morphological operations for OpenCV workflows.

PythonPyQt5OpenCV
GitHub
AI Background Removal — Before/after split view with precision engine
04

Backgrone

AI Background Removal

Free, privacy-first AI background removal that runs 100% in the browser via WebAssembly. No uploads, no cloud, no signup.

Next.jsTypeScriptONNX Runtime
DemoGitHub
Sculpting Light & Form — Editorial hero with typography
08

ASIH Salon

Digital Atelier

Luxury hair salon website with ultra-aesthetic animations, parallax scroll, editorial carousel, and real-time reservation system.

ReactViteTypeScript
DemoGitHub
HSV Color Picker — Real-time mask visualization with color preview and zoom
12

HSV Color Picker

CV Color Tool

Interactive HSV color picker with real-time mask visualization, auto-tune via KMeans clustering, 8× zoom preview, and morphological operations for OpenCV workflows.

PythonPyQt5OpenCV
GitHub
AI Background Removal — Before/after split view with precision engine
04

Backgrone

AI Background Removal

Free, privacy-first AI background removal that runs 100% in the browser via WebAssembly. No uploads, no cloud, no signup.

Next.jsTypeScriptONNX Runtime
DemoGitHub
Sculpting Light & Form — Editorial hero with typography
08

ASIH Salon

Digital Atelier

Luxury hair salon website with ultra-aesthetic animations, parallax scroll, editorial carousel, and real-time reservation system.

ReactViteTypeScript
DemoGitHub
HSV Color Picker — Real-time mask visualization with color preview and zoom
12

HSV Color Picker

CV Color Tool

Interactive HSV color picker with real-time mask visualization, auto-tune via KMeans clustering, 8× zoom preview, and morphological operations for OpenCV workflows.

PythonPyQt5OpenCV
GitHub
View all 13 projects→

Education & Certifications

🎓

Diponegoro University

2020 — 2024

Bachelor

Computer Engineering

Bachelor’s degree in Computer Engineering from Diponegoro University, specializing in coding, database management, and web application development. My academic experience has provided me with strong technical skills and a deep understanding of how to design, develop, and manage web-based systems. I am passionate about creating efficient and scalable solutions, always eager to apply my knowledge in real-world projects

1Cum Laude Graduate (GPA: 3.86/4.00)
2Actively participated in academic and extracurricular activities, balancing coursework with involvement in various university projects.
3Consistently achieved high academic performance, recognized for strong analytical skills and dedication to learning.
🏛️

Purwadhika Digital Technology School

2024 — 2024

Professional Certificate

Data Science & Machine Learning

Completed an intensive program focused on data analysis, SQL, and machine learning. Developed and deployed predictive models to address real-world business challenges, enhancing operational efficiency and supporting strategic decision-making through data-driven solutions.

1Led business analysis projects, transforming large datasets using SQL to generate insights that informed strategic and operational improvements.
2Developed and deployed machine learning models to address real-world challenges, enhancing predictive accuracy, refining marketing strategies, and boosting operational efficiency.
3Participated in collaborative projects that enhanced operational efficiency through data-driven solutions.

Certifications

0 Certifications

Tech Stack

Contact

Let's Build
Something Great

faizal2jz@gmail.com

Jakarta, Indonesia

Available for new projects
GitHubLinkedIn

© 2026 Faizal Lutfi